Un logiciel de gestion de projet est un outil essentiel pour la planification et l'exécution des tâches. Chaque solution disponible sur le marché répond à ces fonctions fondamentales, mais un logiciel de gestion de projet avancé va au-delà, en ajoutant une valeur significative en vous accompagnant à la réalisation de vos objectifs et en optimisant vos opérations.
Le logiciel Odoo propose un module dédié à la gestion de projet, une application robuste et autonome conçue pour simplifier la coordination et la planification de vos tâches. Son objectif : stimuler la productivité de vos équipes tout en vous offrant une visibilité totale grâce à un tableau de bord complet. Odoo rivalise avec les logiciels de projet leaders du marché. Alliant des fonctionnalités avancées à un tarif très compétitif, Odoo est le logiciel de projet par excellence.
Découvrez dans cet article comment Odoo vous accompagne dans la réalisation de vos objectifs et transformez votre gestion de projet en un processus fluide et propice à la réussite de vos initiatives.
Des fonctionnalités avancées pour favoriser le succès de vos projets
Le logiciel de gestion de projet Odoo offre une gestion complète et optimale de vos projets. Chaque projet dispose d'un espace de travail dédié pour centraliser les informations et les ressources essentielles. Vous pouvez gérer facilement les tâches et leurs dépendances, et la définition de jalons vous permet de diviser vos projets en lots pour répartir leurs coûts et surveiller les principaux points devant être atteints.
Odoo gestion de projet offre une flexibilité en matière de facturation. Que ce soit sur la base de prix fixes, de jalons atteints, ou du temps consommé, choisissez parmi les diverses politiques de facturation pour facturer vos clients. Vous pouvez même recourir à la facturation automatique du temps passé sur les tâches. Et pour un contrôle total sur vos coûts et revenus, Odoo intègre les budgets, les feuilles de temps, les achats et les ventes.
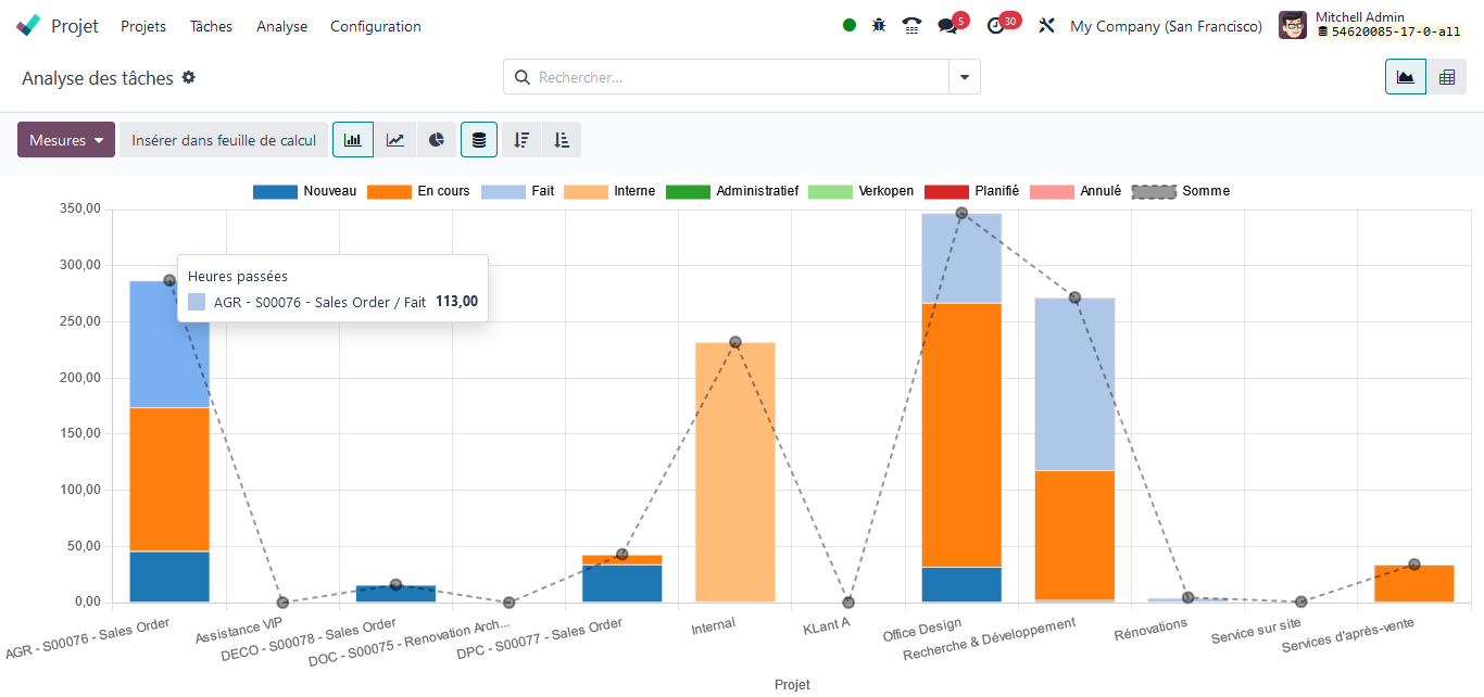
Bénéficiez d’un tableau de bord complet
Sur Odoo, vous savez toujours où en est votre projet !
Si vous êtes déjà familier avec Odoo, vous savez que Odoo propose sur chaque application de nombreux axes d'analyse pour suivre vos performances.
Les tableaux de bord de vos projets sont à jour à temps réel. Que ce soit pour une vue globale de l’avancement de vos projets, une analyse comparative des heures planifiées par rapport aux heures réalisées ou encore une analyse du nombre de jours avant échéance de vos projets, Odoo met à disposition des tableaux de bord flexibles et dynamiques. Ces outils d’analyse vous offrent une vision approfondie pour optimiser votre gestion de projet.

Favorisez une culture collaborative
Sur Odoo gestion de projet, la collaboration avec vos clients et entre vos équipes se fait de manière fluide et interactive. Partagez votre projet avec des utilisateurs externes et internes en leur octroyant un accès en lecture seule ou en autorisant les modifications selon vos besoins. Chaque projet, chaque tâche, et chaque bon de commande intègre une section spécialement dédiée à la communication. Vos activités (appels, emails, réunions, etc) sont centralisées et vous pouvez importer des fichiers multimédias.

Profitez d'une interface utilisateur intuitive
Odoo offre une interface utilisateur moderne et intuitive qui est fortement appréciée par les utilisateurs. Vous pouvez adapter chacun de vos projets à vos besoins en utilisant des étapes que vous aurez défini, des étiquettes, des priorités et des codes de couleur.

Et pour faciliter vos suivis lors de vos déplacements, Odoo est disponible en version mobile pour que vous puissiez toujours rester connecté.
Un logiciel au tarif imbattable
En plus de tous les avantages fonctionnels de Odoo, il est proposé à un tarif très compétitif. Le coût des licences est très faible et totalement transparent. Vous pouvez le consulter directement sur le site de l'éditeur.
La combinaison de flexibilité et d'accessibilité positionne Odoo comme le compagnon idéal pour une gestion de projet à la fois efficace et moderne. Avec une interface utilisateur intuitive et des fonctionnalités avancées, Odoo offre une solution complète pour maximiser la productivité de vos équipes.
Si vous souhaitez explorer les autres avantages d'Odoo ou envisager son implémentation pour optimiser vos processus, n'hésitez pas à nous contacter.